客户转供应商,供应商转客户,增加弹窗填写说明与提醒,额外增加差异字段处理为单据备注。
客户、供应商视图-提醒助手,撞单客户点击整个链接进客户视图查看撞单情况。
客户成交的(有订单),客户视图,客户名称右侧提取下客户 已成交的状态。
客户视图、供应商视图中间的待办任务、提醒助手,增加一个整体的展开收起(存储记忆,仅针对客户视图当前人员有效),全屏等按钮,满足无待办提醒的客户,收起信息查看数据的需求。
客户新建页面,客户名称录入客户撞单提示信息单独浮窗显示,不混在工商信息底部显示,方便查看更直观。
客户/供应商/合同单/采购单/项目单视图中部分摘要金额,描述上增加金额的计算规则提示。
客户视图转移、共享、放弃客户池,客户公海池客户分配,供应商转移与共享,可选自动推送消息告知被转移人、被共享人、原所有者、分配对象等。默认是自动勾选,可选取消不勾选提醒,如果选择的人员是多个人的,每个人都推送一次信息。
供应商列表,选中供应商后,底部增加“供应商合并”功能。
财务栏目增加一个“应收应付汇总”,提取客户与供应商应收应付相关金额摘要,兼顾解决的是客户兼做供应商,相互往来交易的场景。
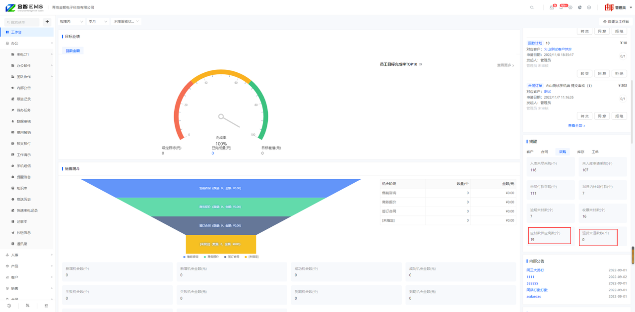
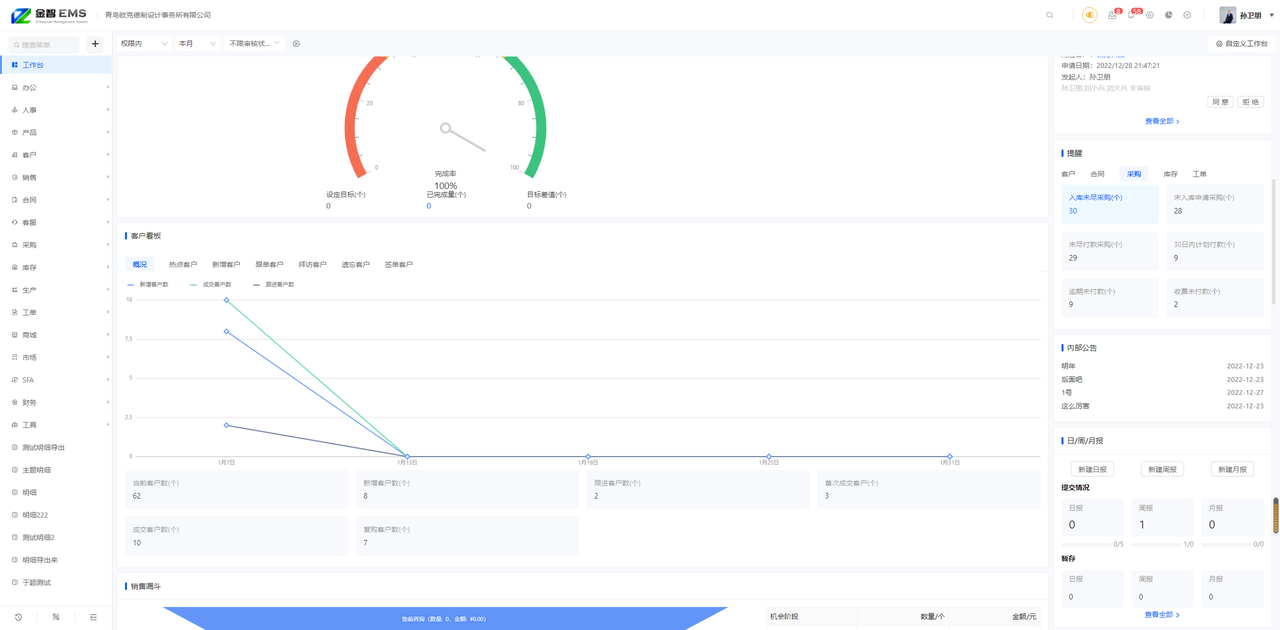
财务首页,收支统计页面,增加一个收支合计,各数据占比,直接显示下占比比例。方便查看更直观。
财务首页各账户资金余额,用表格显示账户名称,资金余额,金额占比,底部显示合计总金额。
财务--分析帐--产品销售统计,增加【列设置】,支持显示列自定义。
财务-应收/应付款列表中,参考集中回款逻辑,增加集中记账,集中记账收入后,自动形成集中回款记录。
财务-收支记账列表中,增加”调整账目分类“批量操作。
预支预付列表增加集中支取功能,参考费用报销集中支付逻辑处理,形成一笔支出关联多笔预支预付申请。
预支预付功能优化,预支预付进行销账时增加“报销明细”,保存到预支预付单据中 。销账页面支持上传附件。销账费用纳入费用报销统计。
收支分类,一次输入多个(回车换行),保存后,形成多个分类名称,支持批量添加分类名称。
回款记录列表加一列,区分预充值回款与常规回款、集中回款。
合同回款记录,选客户后出现:合同额-回款冲销额、发货额-回款冲销额、开票额-回款冲销额。另外提取客户 充值余额供参考。
采购付款记录,选供应商后出现:采购额-付款冲销额、入库额-付款冲销额、收票额-付款冲销额,另外,额外提取供应商充值余额供参考。
回款记录新建页面,已经回款完毕的合同订单,浏览选择合同订单页面,不需要回款的合同订单,显示为禁用选择效果,关键字搜索的,显示禁用灰色样式,代表已回款完毕或无需继续回款。
集中回款/集中开票/集中付款/集中收票,新建/编辑操作时,支持可以选择添加一行(只出现当前客户的未完成款票的合同/采购单),方便临时或额外补充单据。
合同订单是否含税字段纳入合同订单的表单设置,是否显示,是否含税可以设置默认项。用户可选是否显示,设置了启用的,可选是否含税的默认项,默认项包括含税、不含税。
合同订单列表批量操作,增加批量结束功能,可对于没有自动结束的任务,进行批量结束。
批量更改合同下属单据所有者,加入退款记录。
合同单视图中,右上角摘要区域,增加“发货产品成本”的统计数据。
退货单新建页面,可选快捷生成退款记录或者退款转预充值(自动形成充值记录,无需额外做退款记录)。
合同订单新建收货人地址,整体优化,支持单位地址与个人收件人组合作为收件信息,支持设置默认收件人,可选收件人是否同时作为客户联系人。
合同订单金额摘要、采购单视图金额摘要,增加费用金额,提取下属费用报销金额。
合同视图金额摘要中,增加一个“回款坏账&减免”,提取回款冲销金额-回款金额的差额。
合同视图顶部没有显示所有者与协作人一行,增加合同协同人功能,参考客户视图客户共享逻辑,共享人按权限可查看合同与下属相关单据信息。
合同订单-成本利润页面,成本价格微调位置单独加一列退款,目前是显示在回款内的,将退款列入成支出项,回款只提取回款记录(回款金额)或消费记录的消费冲销金额。
合同订单视图的金额摘要,已发货量,调整为提取合同订单关联的发货单,发货状态为已发货或者是已签收,发货单状态为待发货的不再提取。
合同新建页面-回款计划新建页面,提取下回款计划已生成合计金额,待生成的金额,方便参考是否需要继续生成回款计划。新建合同的时候已生成金额=合同总金额-回款总金额,编辑的时候回款总金额里会算上子单据里以前新建的回款。
合同订单新建页面,产品明细右侧,产品概要-展开页面,增加 已定出未交付量。
合同订单销售出库后退货,不再涉及发货,回款和开票了,合同订单的状态判定为自动结束。合同未回款金额、未开票金额差额都自动标记为0。
单据表单设置-产品明细组件,具体明细构成列是否必填,可以加一个必填,允许用户选择,参考其他字段的必填是否启用标记。
表单设置-高级组件-员工选择,增加默认人员,可自定义设置默认人员,或设置动态人员(登录人或成员为空)。
多表单单据-单据编号支持独立编号规则。
(1)默认是开启单据编号,不允许重复,编号按照单据类型表头+日期+员工标识+编号位数(默认3位)
(2)选择开启编号规则,有多表单的,可选单据编号规则是本单据独立编号,还是同类单据统一编号,默认是本类单据独立编号,不含多表单的独立单据,也是这个编号规则。
(3)关闭单据编号规则的,则编号为输入单号模式。开票记录、发货单默认编号规则是关闭。
表单设置-电话号码,增加符合条件才能保存的判定,可选号码判定为:手机号、手机号和固话、仅固话、不限号码类型。
表单设置增加电话、邮箱、网址、定位组件后,原用户录入的四类数据,均升级覆盖支持链接跳转或快捷操作。
表单设置页面,产品明细、子表单明细,加上设置明细列的提示。
表单设置中,金额类型字段,增加一个币种符号的设置。新建/编辑时,文本框前面显示出设置的币种符号。
单设置页面,字段改名后,表单设置页面,能显示字段原名,是否系统内置字段,还是自定义字段。
批量审核优化。列表直接显示复选框,选中后进行审核通过、审核拒绝、审核转交。不支持批量审核的单据对应的复选框为禁用效果。
开启了审核的单据,单据列表增加‘审核节点’,方便在单据列表能查看单据当前的审核进度和节点。
编辑操作中,如果存在审核状态, 并且当前人有权撤回,则增加“撤销审核”的操作。
采购单增加“采购换货单”,支持同种产品产品换货。包括:独立采购换货单权限、采购换货单列表、采购单视图包含采购换货单、采购换货单联动采购单产品明细等。
采购单如果关联的合同订单,复制采购单,按照新建采购单方式处理,不含复制原关联合同订单与客户。
采购设置如果存在到货日期,增加一个“取消提醒”的操作。
产品信息页面,在线裁剪、左右移动,设为主图等。
产品资料中,增加字段”采购状态“ 。采购单中的产品明细,选择产品时,禁止出现”停止采购“的产品。
系统内置单据、自建表单,单据列表导出数据,导出候选项增加“产品明细“,支持单据产品明细导出。
新建单据时(例如合同订单)批量导入产品明细,导入页面增加”允许同一产品重复导入“、增加”导入产品不存在创建为新产品“。
用料与库存对比增加提取待处理采购申请量。
库存类型单据,“产品明细”单据编辑和表单设置中,增加“参考库位”的定义和显示。
隐藏系统设置-“产品预设价格改名”,在表单设置中通过“字段改名”实现。
产品信息列表状态栏增加主规格与子规格产品图标、序列号(BN)与批次号(SN)图标。启用了序列号、批次号的产品,点击产品操作栏更多-查看在库SN/查看在库BN,可以跳转到序列号列表、批次号列表。
库存汇总情况中,显示出 ”产品种数,库存数量“。
产品库存列表增加”滞留天数“:提取最近一次的入库单类型为 ”入库、生产入库“2个类型的单据入库日期。产品有库存的情况下,滞留天数按当前时间-产品采购最后入库时间计算(只判定入库类型为“入库、生产入库”2个类型的单据,排除其它“盘点入库、销售退货”等入库类型),供参考。不分别提取分段入库时间与出库时间计算的分段滞留天数。
各种单据添加产品明细的时候,增加回车光标自动跳转功能,例如输入单价后,然后回车后自动跳转到数量,提高输入效率。
产品信息里价格类的字段(零售价格 、预设价格、成本价格)更新只对新单据生效,不对历史单据生效,之前已经产生的单据中,显示的成本价格、零售价、预设价格,不提取最新价格作为参考价格。
剩余库存列表增加是否显示库存为0的产品,按用户查询数据习惯记忆。
手机端客户视图-详情增加提取客户归属历史,保持和PC端数据规则显示一致。
手机端新建工作报告,增加“调入明日任务”功能,与电脑端保持一致。
手机端消息-待办任务,增加任务看板图标,点击进入待办任务数据分析页面。
系统设置--自定义数据--菜单设置--创建分组时,增加快捷选择上级菜单功能。
表单模板列表,增加表单模板复制的功能,不限制只有多表单模板的才可以复制,独立单据的也支持能复制。
考核目标设置中,增加“人员和岗位角色”的支持。使用考核目标的, 工作台、绩效考核列表、工资单中,进行相应的处理。
日周月报提交规则适用范围,选择人员,增加动态岗位角色。允许设置岗位配置提交要求规则。新进入这个岗位的人员自动适配。
审核流程设置列表,同一类审核规则放一起,显示一类单据有多少条审核流程,支持快捷切换查看审核流程。
系统设置菜单与岗位权限页面权限名称显示优化,无效权限菜单删除,方便更好理解。
删除权限:
提醒设置=》工作台设置
自定义数据=》单据编号
改权限名称:
自定义数据(查询区显示设置)=》高级查询区显示设置
提醒设置(汇总推送设置)=》推送简报设置
增加权限:
产品设置=》产品明细默认价格
客户/客户池设置=》客户回收规则、客户池领用规则、客户保有量、客户联系方式权限
系统设置--菜单设置,调整为一行展开,方便查看,编辑,拖动等。
工作台右侧待办总数、待审批总数加数字角标,方便快速查看了解待处理任务数,审核增加审核节点进度。
工作台显示栏目设置,左侧增加“重置”,能配置恢复到初始化配置的模块与栏目。
工作台提醒数据,客户与采购,额外增加提取提醒数据。
客户:应收款客户数、退货未退款客户数。
采购:应付款供应商数、退货未退款采购单数。
单据内的附件可以增加可以支持批量下载,下载后为压缩包格式。
项目视图参照旧版增加 协作客户/供应商,决策联系人。
项目视图提取下阶段推进历史
系统登录页面,登录位置,扫码登录还是账号登录,优化为默认记住当前人员最后一次选择的方式。
单据打印页面,设置分享单据链接可设置时效性,超过时效后,单据链接再无法打开,单据链接打开页面,能显示单据打开时效性提示弹窗。
日周月报查看页面,增加“分享”功能。
增加单据的“主题、单号”的一键复制功能。在单据列表、视图页面,“主题、单号”最右侧增加“复制”按钮,点击即可实现一键复制。
存草稿的单据,在列表上提示下有存草稿的单据,一方面方便快捷进入,另一方面避免遗忘做重复。
视图页面数据摘要审核效力显示不同审核状态数据分布的图标,优化为直接外漏显示,并兼顾不同分辨率下显示美观问题。
客服控制台提取的客户信息,提取 ”所有者 和 种类“2个字段内容,增加”客服记录、投诉记录、联系人、待办任务“4个单据的快捷新建操作。
知识库新建页面的公开范围,可选公开、部分公开、不公开,选项。选择了部分公开的,才需要选择人员。如果新建页面,没有选公开范围,默认是全员公开,有知识库权限的人员均可查看。
报价单、合同订单查看视图中,产品明细设置增加 ” 预估毛利、预估毛利率“ (有产品成本才可以看到,否则无法看到)。
时间线类型的视图,顶部增加“下属单据新建”按钮(PC端)。
存在多模板的列表,支持针对不同模板设置不同的列表显示设置,默认继承全部列表设置。 切换到具体模板表单列设置的,只出现当前单据模板的字段,不出其他模板的字段。
SFA序列,执行页面, 增加单独的联系人选择页面,方便按条件检索联系人加入。