帮助中心
搜索
菜单
提醒助手设置
信息
所有文章
帮助手册
新手上手须知
日常工作流程
财务管理流程(植入模块)
产品维修流程(植入模块)
产品生产流程(植入模块)
项目拓展流程
业务跟单流程
采购进货流程
产品销售流程
初始化系统设置
基础信息设置
禁止员工登录
员工离职设置
员工设置
一人多岗
岗位设置
单位信息设置
应用规则设置
系统规则设置
考核目标设置
日周月报设置
提成规则设置
考勤规则设置
审核流程设置
提醒设置
汇总推送设置
提醒助手设置
产品设置
产品权限分组
销售产品进项税率
产品明细默认价格
产品价格/数量精度
产品多规格
模板管理
短信模板设置
快递单打印模板
打印产品明细项设置
单据打印模板设置
客户/客户池设置
客户联系方式权限
客户搜索范围
客户保有量
遗忘跟单提醒
客户池领用
客户回收规则
工单设置
接件状况设置
工单服务人员
工单流程设置
自定义数据
菜单设置
国家省份设置
物流快递方式设置
表单模板设置
其他设置
阶段推进器
签到设置
手机APP设置
CRM客户销售
CRM流程与功能简介
客户管理
客户授信额度
客户纪念日提醒
客户查重
锁定客户
收件人信息
客户开票信息
客户组合查询
客户查询
客户导出
定位微调
客户地图
接收他人转移或共享过来的客户
客户转移
客户共享
上下级客户
热点客户
客户合并
撞单客户
名片扫描增加客户
批量导入客户
客户添加
联系人
联系人导出
联系人查询
联系人纪念日
联系人新建
客户公共池
公共池客户导出
公共池客户查询
公共池客户分配、公共池客户认领
公共池间客户转移
多公共池的添加
认领客户数量限制
客户回收方案
批量导入客户进公共池
公共池新建客户
放入客户池
批量客户任务
查看执行汇总
执行批量客户任务
批量客户任务开启
批量客户任务新建
跟进记录
批量导出跟单记录
批量导入跟单记录
手机端拜访签到
跟进记录新建
待办任务
待办任务执行、结束
待办任务手机端查询
待办任务查看汇总
待办任务推送
给他人分配待办任务
待办任务新建
销售机会
销售机会与项目管理区别
销售机会赢单、失败、搁置等标记
销售机会点评互动
销售漏斗查看
销售机会新建
项目管理
项目缺货
项目盈亏
项目漏斗查看
项目成功、失败、搁置等标记
项目决策关系
项目协作客户/供应商
项目的负责人和项目成员
项目的新建
报价记录
报价记录转合同订单
报价记录的导出
报价记录的高级查询
报价记录的查询
报价记录打印、导出
复制报价记录
新建报价记录
客户对账单
客户对账单
销售合同订单
合同订单流程与功能简介
以销定采流程
以销定产用法
合同订单字段说明
合同订单
合同订单的批量导入
合同订单的新建
赠品规则
合同订单的导出
合同订单的高级查询
合同订单的常用查询
店面单用法
合同订单的状态
合同订单毛利计算说明
回款记录
退款记录的新建
回款记录的新建
集中回款
客户消费
客户预充值
财务添加收入反向形成回款记录(植入财务)
回款记录关联回款计划
回款计划
回款计划新建
回款计划提醒、查询回款计划汇总金额
回款计划转回款记录
开票记录
无需开票
开票记录的新建
集中开票
回款与开票统计
回款开票统计
发货退货换货
合同订单退货转预充值
合同订单退货转退款
合同订单退货
合同订单换货管理
出库/发货单
电子面单
同步出库
合同订单发货提醒
物流查询
发货单打印
合同订单转发货单
出库确认
合同订单转出库申请
人事
考勤管理
查看考勤统计
请假/外出
日常考勤用法
对接考勤机与设置考勤驱动程序
考勤方案设置
销售提成
销售提成的发放(植入财务模块)
销售提成的查看
培训记录
培训记录
员工定位/轨迹
按地址查询周边客户
查看员工位置、行动轨迹
员工位置、行动轨迹的形成
工作报告
工作报告的暂存(电脑端)
工作报告的暂存(手机端)
工作报告的查看(手机端)
工作报告的新建(手机端)
工作报告的导出
工作报告的查看(电脑端)
工作报告的新建(电脑端)
员工日志
员工日志
进销存管理
产品信息
产品可见范围
产品信息的采购状态
产品信息的产品状态
不计算库存
子规格产品添加与单位换算关系
产品信息批量编辑
产品批量的导入
产品信息的添加
产品信息分类
仓库添加、库存初始化
仓库初始化
仓库信息设置
供应商信息
供应商收款账户
供应商视图供应产品
供应商信用名单功能
供应商的导出
供应商的高级查询
供应商的查询
上下级供应商
供应商的撞单提醒
供应商的工商名录对接
供应商兼做客户
供应商批量导入
供应商的添加
供应商报价
供应商报价产品
供应商报价
采购申请单
一个采购申请转多个采购单
出库缺货产品转采购申请单
出库单整单转采购申请单
生产用料缺货转采购申请(植入生产模块))
销售缺货转采购申请
合同订单转采购申请
常规采购申请单的新建
采购付款
财务添加支出反向形成付款记录(植入财务)
付款计划转付款记录
供应商预付款的消费
采购预付款
集中付款
付款记录
付款计划的新建与查看
采购单
生产缺料转采购单
销售缺货转采购单
采购申请单转采购单
采购退货单的确认
采购退货单的申请
采购单的导出
采购单的高级查询
采购单的查询
采购单的复制
常规采购单的新建
收票记录
集中收票
单笔收票
入库单
入库单多模板
同步入库
入库申请的确认
销售退货的入库申请
采购的入库申请
常规的入库申请
出库单
出库单多模板
出库单的确认
合同订单的出库申请
常规的出库申请
拣货单
拣货单流程
借货单/还货单
还货单
借货单
库间调拨
库间调拨
库存盘点
盘点记录的完成
盘点记录的添加
组装拆卸
拆装记录的确认
拆装记录的新建
拆装方案
库存台账
库存台账的导出/打印
库存台账的查看
库存流水账
库存流水账的导出
库存流水账的查看
产品需交付与库存对比
缺货产品转生产申请单(植入生产)
缺货产品转采购单
缺货产品转采购申请
需交付产品与库存对比查询
办公
内部公告
内部公告
手机短信
手机端发送短信
群发短信
单发短信
设置短信模板
充值短信
办公邮件
删除邮件
接收邮件
发送邮件/群发邮件
绑定邮箱
费用报销
费用报销单的打印/导出
费用报销的支取(植入财务模块)
费用报销的新建
知识库
知识库
团队协作
协作任务添加、认领、执行、完成、取消
新建协作项目、归档
工单
工单模板设置
工单的表单设置
工单流程与派单规则设置
工单新建-接单-完成流程
工单完成或关闭
工单认领或退回
人工抢单&系统派单&指定接单
工单流程结构图
工单新建
工单回款、开票、费用报销
工单的费用报销
工单开票
工单回款
工单配件领用、退回
工单配件退回
工单配件领用
工单地图用法
工单地图用法
财务
财务设置
工资项目设置
收支类别设置
帐户设置
收支记账
收支账户转账
其他收支流水添加
回款记录/付款记录-记账/不记账
常规收支流水的添加
财务端费用报销
费用报销的部分支取、重复支取(植入财务模块)
费用报销的集中支取(植入财务模块)
财务端打印费用报销单
费用报销的支取(植入财务模块)
财务端费用报销的新建
预支预付
预支预付的销账(植入财务模块)
预支预付的支取(植入财务模块)
预支预付的新建(植入财务模块)
预支预付的新建(办公)
应收应付
应付款付款的冲销
应付款付款计划
应付款的形成
应收款回款的冲销
应收款回款计划
应收款的形成
开票记录、收票记录
收票记录的新建
开票记录的新建
工资管理
工资记录的打印导出
工资记录的汇总查询
工资记录的发放
工资记录的新建
看账审账
看账审账
分析账
供应商价值表
客户价值表
产品销售统计
同比数据分析
经营报表
生产
生产管理流程与功能简介
对应的岗位关系
常见流程
物料清单
物料清单的原料替换
物料清单的复制
物料清单的批量导入
物料清单的新建
生产申请
出库缺货产品转生产申请单 (植入生产模块)
出库单整单转生产申请单 (植入生产模块)
按产品查看生产申请
销售缺货转生产申请
合同订单转生产申请
常规生产申请的新建
生产单
生产缺料转采购单
加工费
生产入库的确认
生产入库的申请
质量检验
完工记录
生产退料的确认
生产退料的申请
生产领料的确认
生产领料的申请
派工单
生产单的导出
生产单的打印
生产单的查询
生产单的物料编辑
生产申请转生产单
常规生产单的新建
生产用料与库存对比
生产缺料转采购单
生产缺料转采购申请
查看生产用料情况
序列号/批次号
开启关闭序列号/批次号
补录历史批次号
补录历史序列号
关闭序列号/批次号
开启序列号/批次号
序列号/批次号的入库
入库增加批次号
入库增加序列号
序列号/批次号的出库
出库关联批次号
出库关联序列号
序列号/批次号的查询
序列号、批次号替换
序列号、批次号查询
销售自动化
销售自动化流程与功能简介
销售自动化(SFA)的功能简介
SFA方案设置
设置SFA方案
编辑执行中SFA方案
停用SFA方案
SFA执行结果
SFA工作台查看执行结果
SFA工作台查看SFA执行
其他功能
显示皮肤、菜单设置
帮助中心
设置皮肤风格
设置菜单显示
草稿箱
草稿箱
统计数据
统计数据导出
统计数据查询
导入导出记录
导入导出记录
数据日志
数据日志
附件管理
附件管理
登陆日志
登录日志
回收站
回收站
通用操作技巧
通用-工作台自定义
通用-多窗口
通用-单据视图
通用-录入单据重复提示
通用-删除
通用-复制单据
通用-快捷新建菜单(手机端)
通用-快捷新建菜单(电脑端)
通用-自定义查询方案
通用-行高自适应
通用-全屏浏览
通用-手动刷新
常用-高级查询
通用-常用查询
通用-审核状态
通用-审核操作(手机端)
通用-审核操作(电脑端)
通用-新建单据的子单据(关联单据)
通用-单据的打印/分享(手机端)
通用-单据的打印/分享(电脑端)
通用-列设置
常见问题
试用相关
可以上门沟通吗?
试用期间可以演示吗?
可以试用进销存版吗?
可以试用多少天呢?
选购答疑
软件著作权20230905
可以出财务报表吗?
标准版和进销存版的区别
呼叫中心怎么收费?
租用服务器
支持二次开发吗?
开户行证明
营业执照(2021-02-07)
双软认证
中标华信(北京)认证中心
数据安全吗?
支持对接吗?
提供代码吗?
支持私有化部署吗?
服务器分配多少空间呢?
金智CRM怎么收费呢?
售后服务
数据存储在哪,如何保障安全?
售后服务实施是否收费?
正式启用系统需要如何实施?
正式用户授权到期前有无提醒?
到期不续租数据如何处理?
服务方式有哪些,能否提供上门服务?
升级日志
2025年升级日志
2025年4月10日升级日志
2025年3月25日升级日志
2025年3月17日升级日志
2025年3月10日升级日志
2025年3月3日升级日志
2025年2月20日升级日志
2025年1月16日升级日志
2025年1月2日升级日志
2024年升级日志
2024年12月26日升级日志
2024年12月19日升级日志
2024年12月12日升级日志
2024年12月5日升级日志
2024年11月28日升级日志
2024年11月21日升级日志
2024年11月15日升级日志
2024年11月7日升级日志
2024年10月31日升级日志
2024年10月23日升级日志
2024年10月10日升级日志
2024年9月19日升级日志
2024年9月11日升级日志
2024年9月4日升级日志
2024年8月28日升级日志
2024年8月21日升级日志
2024年8月14日升级日志
2024年8月1日升级日志
2024年7月10日升级日志
2024年6月26日升级日志
2024年6月12日升级日志
2024年5月30日升级日志
2024年5月22日升级日志
2024年5月9日升级日志
2024年4月24日升级日志
2024年4月9日升级日志
2024年3月27日升级日志
2024年3月14日升级日志
2024年3月6日升级日志
2024年2月28日升级日志
2024年2月21日升级日志
2024年1月30日升级日志
2024年1月22日升级日志
2024年1月10日升级日志
2023年升级日志
2023年12月18日
2023年11月30日
2023年11月16日
2023年11月2日
2023年10月26日
2023年10月9日
2023年9月26日
2023年9月6日
2023年8月29日
2023年8月11日(2)
2023年8月11日(1)
2023年7月20日
2023年6月27日
2023年6月6日
2023年5月29日
2023年5月12日
2023年4月19日
2023年4月14日
2023年4月4日
2023年3月31日
2023年3月7日
2023年2月24日
2023年2月10日
2022年2月4日
2023年1月30日
2023年1月6日
2022年升级日志
2022年12月14日
2022年11月24日
2022年11月4日
所有文章
帮助手册
新手上手须知
日常工作流程
财务管理流程(植入模块)
产品维修流程(植入模块)
产品生产流程(植入模块)
项目拓展流程
业务跟单流程
采购进货流程
产品销售流程
初始化系统设置
基础信息设置
禁止员工登录
员工离职设置
员工设置
一人多岗
岗位设置
单位信息设置
应用规则设置
系统规则设置
考核目标设置
日周月报设置
提成规则设置
考勤规则设置
审核流程设置
提醒设置
汇总推送设置
提醒助手设置
产品设置
产品权限分组
销售产品进项税率
产品明细默认价格
产品价格/数量精度
产品多规格
模板管理
短信模板设置
快递单打印模板
打印产品明细项设置
单据打印模板设置
客户/客户池设置
客户联系方式权限
客户搜索范围
客户保有量
遗忘跟单提醒
客户池领用
客户回收规则
工单设置
接件状况设置
工单服务人员
工单流程设置
自定义数据
菜单设置
国家省份设置
物流快递方式设置
表单模板设置
其他设置
阶段推进器
签到设置
手机APP设置
CRM客户销售
CRM流程与功能简介
客户管理
客户授信额度
客户纪念日提醒
客户查重
锁定客户
收件人信息
客户开票信息
客户组合查询
客户查询
客户导出
定位微调
客户地图
接收他人转移或共享过来的客户
客户转移
客户共享
上下级客户
热点客户
客户合并
撞单客户
名片扫描增加客户
批量导入客户
客户添加
联系人
联系人导出
联系人查询
联系人纪念日
联系人新建
客户公共池
公共池客户导出
公共池客户查询
公共池客户分配、公共池客户认领
公共池间客户转移
多公共池的添加
认领客户数量限制
客户回收方案
批量导入客户进公共池
公共池新建客户
放入客户池
批量客户任务
查看执行汇总
执行批量客户任务
批量客户任务开启
批量客户任务新建
跟进记录
批量导出跟单记录
批量导入跟单记录
手机端拜访签到
跟进记录新建
待办任务
待办任务执行、结束
待办任务手机端查询
待办任务查看汇总
待办任务推送
给他人分配待办任务
待办任务新建
销售机会
销售机会与项目管理区别
销售机会赢单、失败、搁置等标记
销售机会点评互动
销售漏斗查看
销售机会新建
项目管理
项目缺货
项目盈亏
项目漏斗查看
项目成功、失败、搁置等标记
项目决策关系
项目协作客户/供应商
项目的负责人和项目成员
项目的新建
报价记录
报价记录转合同订单
报价记录的导出
报价记录的高级查询
报价记录的查询
报价记录打印、导出
复制报价记录
新建报价记录
客户对账单
客户对账单
销售合同订单
合同订单流程与功能简介
以销定采流程
以销定产用法
合同订单字段说明
合同订单
合同订单的批量导入
合同订单的新建
赠品规则
合同订单的导出
合同订单的高级查询
合同订单的常用查询
店面单用法
合同订单的状态
合同订单毛利计算说明
回款记录
退款记录的新建
回款记录的新建
集中回款
客户消费
客户预充值
财务添加收入反向形成回款记录(植入财务)
回款记录关联回款计划
回款计划
回款计划新建
回款计划提醒、查询回款计划汇总金额
回款计划转回款记录
开票记录
无需开票
开票记录的新建
集中开票
回款与开票统计
回款开票统计
发货退货换货
合同订单退货转预充值
合同订单退货转退款
合同订单退货
合同订单换货管理
出库/发货单
电子面单
同步出库
合同订单发货提醒
物流查询
发货单打印
合同订单转发货单
出库确认
合同订单转出库申请
人事
考勤管理
查看考勤统计
请假/外出
日常考勤用法
对接考勤机与设置考勤驱动程序
考勤方案设置
销售提成
销售提成的发放(植入财务模块)
销售提成的查看
培训记录
培训记录
员工定位/轨迹
按地址查询周边客户
查看员工位置、行动轨迹
员工位置、行动轨迹的形成
工作报告
工作报告的暂存(电脑端)
工作报告的暂存(手机端)
工作报告的查看(手机端)
工作报告的新建(手机端)
工作报告的导出
工作报告的查看(电脑端)
工作报告的新建(电脑端)
员工日志
员工日志
进销存管理
产品信息
产品可见范围
产品信息的采购状态
产品信息的产品状态
不计算库存
子规格产品添加与单位换算关系
产品信息批量编辑
产品批量的导入
产品信息的添加
产品信息分类
仓库添加、库存初始化
仓库初始化
仓库信息设置
供应商信息
供应商收款账户
供应商视图供应产品
供应商信用名单功能
供应商的导出
供应商的高级查询
供应商的查询
上下级供应商
供应商的撞单提醒
供应商的工商名录对接
供应商兼做客户
供应商批量导入
供应商的添加
供应商报价
供应商报价产品
供应商报价
采购申请单
一个采购申请转多个采购单
出库缺货产品转采购申请单
出库单整单转采购申请单
生产用料缺货转采购申请(植入生产模块))
销售缺货转采购申请
合同订单转采购申请
常规采购申请单的新建
采购付款
财务添加支出反向形成付款记录(植入财务)
付款计划转付款记录
供应商预付款的消费
采购预付款
集中付款
付款记录
付款计划的新建与查看
采购单
生产缺料转采购单
销售缺货转采购单
采购申请单转采购单
采购退货单的确认
采购退货单的申请
采购单的导出
采购单的高级查询
采购单的查询
采购单的复制
常规采购单的新建
收票记录
集中收票
单笔收票
入库单
入库单多模板
同步入库
入库申请的确认
销售退货的入库申请
采购的入库申请
常规的入库申请
出库单
出库单多模板
出库单的确认
合同订单的出库申请
常规的出库申请
拣货单
拣货单流程
借货单/还货单
还货单
借货单
库间调拨
库间调拨
库存盘点
盘点记录的完成
盘点记录的添加
组装拆卸
拆装记录的确认
拆装记录的新建
拆装方案
库存台账
库存台账的导出/打印
库存台账的查看
库存流水账
库存流水账的导出
库存流水账的查看
产品需交付与库存对比
缺货产品转生产申请单(植入生产)
缺货产品转采购单
缺货产品转采购申请
需交付产品与库存对比查询
办公
内部公告
内部公告
手机短信
手机端发送短信
群发短信
单发短信
设置短信模板
充值短信
办公邮件
删除邮件
接收邮件
发送邮件/群发邮件
绑定邮箱
费用报销
费用报销单的打印/导出
费用报销的支取(植入财务模块)
费用报销的新建
知识库
知识库
团队协作
协作任务添加、认领、执行、完成、取消
新建协作项目、归档
工单
工单模板设置
工单的表单设置
工单流程与派单规则设置
工单新建-接单-完成流程
工单完成或关闭
工单认领或退回
人工抢单&系统派单&指定接单
工单流程结构图
工单新建
工单回款、开票、费用报销
工单的费用报销
工单开票
工单回款
工单配件领用、退回
工单配件退回
工单配件领用
工单地图用法
工单地图用法
财务
财务设置
工资项目设置
收支类别设置
帐户设置
收支记账
收支账户转账
其他收支流水添加
回款记录/付款记录-记账/不记账
常规收支流水的添加
财务端费用报销
费用报销的部分支取、重复支取(植入财务模块)
费用报销的集中支取(植入财务模块)
财务端打印费用报销单
费用报销的支取(植入财务模块)
财务端费用报销的新建
预支预付
预支预付的销账(植入财务模块)
预支预付的支取(植入财务模块)
预支预付的新建(植入财务模块)
预支预付的新建(办公)
应收应付
应付款付款的冲销
应付款付款计划
应付款的形成
应收款回款的冲销
应收款回款计划
应收款的形成
开票记录、收票记录
收票记录的新建
开票记录的新建
工资管理
工资记录的打印导出
工资记录的汇总查询
工资记录的发放
工资记录的新建
看账审账
看账审账
分析账
供应商价值表
客户价值表
产品销售统计
同比数据分析
经营报表
生产
生产管理流程与功能简介
对应的岗位关系
常见流程
物料清单
物料清单的原料替换
物料清单的复制
物料清单的批量导入
物料清单的新建
生产申请
出库缺货产品转生产申请单 (植入生产模块)
出库单整单转生产申请单 (植入生产模块)
按产品查看生产申请
销售缺货转生产申请
合同订单转生产申请
常规生产申请的新建
生产单
生产缺料转采购单
加工费
生产入库的确认
生产入库的申请
质量检验
完工记录
生产退料的确认
生产退料的申请
生产领料的确认
生产领料的申请
派工单
生产单的导出
生产单的打印
生产单的查询
生产单的物料编辑
生产申请转生产单
常规生产单的新建
生产用料与库存对比
生产缺料转采购单
生产缺料转采购申请
查看生产用料情况
序列号/批次号
开启关闭序列号/批次号
补录历史批次号
补录历史序列号
关闭序列号/批次号
开启序列号/批次号
序列号/批次号的入库
入库增加批次号
入库增加序列号
序列号/批次号的出库
出库关联批次号
出库关联序列号
序列号/批次号的查询
序列号、批次号替换
序列号、批次号查询
销售自动化
销售自动化流程与功能简介
销售自动化(SFA)的功能简介
SFA方案设置
设置SFA方案
编辑执行中SFA方案
停用SFA方案
SFA执行结果
SFA工作台查看执行结果
SFA工作台查看SFA执行
其他功能
显示皮肤、菜单设置
帮助中心
设置皮肤风格
设置菜单显示
草稿箱
草稿箱
统计数据
统计数据导出
统计数据查询
导入导出记录
导入导出记录
数据日志
数据日志
附件管理
附件管理
登陆日志
登录日志
回收站
回收站
通用操作技巧
通用-工作台自定义
通用-多窗口
通用-单据视图
通用-录入单据重复提示
通用-删除
通用-复制单据
通用-快捷新建菜单(手机端)
通用-快捷新建菜单(电脑端)
通用-自定义查询方案
通用-行高自适应
通用-全屏浏览
通用-手动刷新
常用-高级查询
通用-常用查询
通用-审核状态
通用-审核操作(手机端)
通用-审核操作(电脑端)
通用-新建单据的子单据(关联单据)
通用-单据的打印/分享(手机端)
通用-单据的打印/分享(电脑端)
通用-列设置
常见问题
试用相关
可以上门沟通吗?
试用期间可以演示吗?
可以试用进销存版吗?
可以试用多少天呢?
选购答疑
软件著作权20230905
可以出财务报表吗?
标准版和进销存版的区别
呼叫中心怎么收费?
租用服务器
支持二次开发吗?
开户行证明
营业执照(2021-02-07)
双软认证
中标华信(北京)认证中心
数据安全吗?
支持对接吗?
提供代码吗?
支持私有化部署吗?
服务器分配多少空间呢?
金智CRM怎么收费呢?
售后服务
数据存储在哪,如何保障安全?
售后服务实施是否收费?
正式启用系统需要如何实施?
正式用户授权到期前有无提醒?
到期不续租数据如何处理?
服务方式有哪些,能否提供上门服务?
升级日志
2025年升级日志
2025年4月10日升级日志
2025年3月25日升级日志
2025年3月17日升级日志
2025年3月10日升级日志
2025年3月3日升级日志
2025年2月20日升级日志
2025年1月16日升级日志
2025年1月2日升级日志
2024年升级日志
2024年12月26日升级日志
2024年12月19日升级日志
2024年12月12日升级日志
2024年12月5日升级日志
2024年11月28日升级日志
2024年11月21日升级日志
2024年11月15日升级日志
2024年11月7日升级日志
2024年10月31日升级日志
2024年10月23日升级日志
2024年10月10日升级日志
2024年9月19日升级日志
2024年9月11日升级日志
2024年9月4日升级日志
2024年8月28日升级日志
2024年8月21日升级日志
2024年8月14日升级日志
2024年8月1日升级日志
2024年7月10日升级日志
2024年6月26日升级日志
2024年6月12日升级日志
2024年5月30日升级日志
2024年5月22日升级日志
2024年5月9日升级日志
2024年4月24日升级日志
2024年4月9日升级日志
2024年3月27日升级日志
2024年3月14日升级日志
2024年3月6日升级日志
2024年2月28日升级日志
2024年2月21日升级日志
2024年1月30日升级日志
2024年1月22日升级日志
2024年1月10日升级日志
2023年升级日志
2023年12月18日
2023年11月30日
2023年11月16日
2023年11月2日
2023年10月26日
2023年10月9日
2023年9月26日
2023年9月6日
2023年8月29日
2023年8月11日(2)
2023年8月11日(1)
2023年7月20日
2023年6月27日
2023年6月6日
2023年5月29日
2023年5月12日
2023年4月19日
2023年4月14日
2023年4月4日
2023年3月31日
2023年3月7日
2023年2月24日
2023年2月10日
2022年2月4日
2023年1月30日
2023年1月6日
2022年升级日志
2022年12月14日
2022年11月24日
2022年11月4日
提醒助手设置
1、
用途
可以根据不同的单据或者流程提醒到对应的负责人
2、
操作
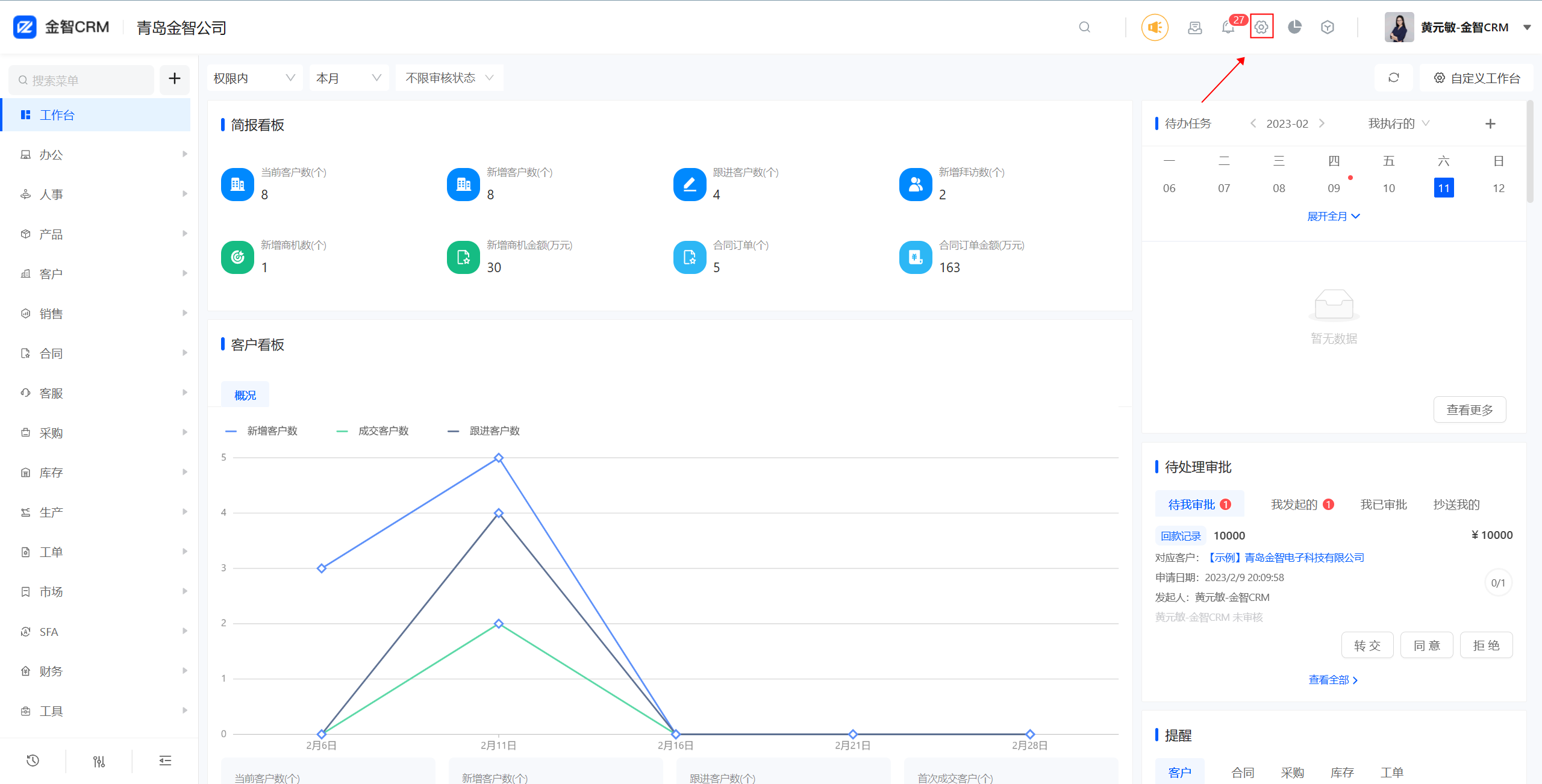
pc端-右上角【设置】-【提醒设置】-【提醒助手设置】
3、
说明
提醒助手开启提醒后,符合条件就即时推送提醒,推送到工作通知、金智CRM提醒助手中。
复制链接分享给好友
本篇目录
预约演示
升级建议
BUG反馈
在线客服
预约演示
*
姓名
*
手机号
获取验证码
*
验证码
*
公司全称
*
公司人数
1-6
1-6人
6-15人
15-25人
25-35人
35-60人
60-100人
100-200人
200-300人
300-600人
600人以上
*
预约时间
请谨慎选择预约时间,客服会在这个时间准时联系您
*
感兴趣的模块(可多选)
CRM业务流程
系统设置
财务管理
工单管理
生产管理
呼叫中心
BI报表
进销存
取消
保存
升级建议&使用感受
*
使用感受 (非必选,可多选)
√
功能很强大
√
细节设计用心
√
服务很专业
√
界面UI友好
√
操作较复杂
√
功能不严谨
√
系统bug多
√
更新不及时
*
选择附件
上传附件
*
您的电话
*
怎么称呼您
邀请金智产品经理与我沟通共创
取消
保存
BUG反馈
*
企业名称
*
提交人姓名
*
联系方式
*
Bug描述
*
发现时间
*
选择附件
上传附件
取消
保存